新闻中心
客车新闻
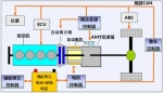
2014年5月14日,苏州金龙在北京国家会议中心高调启动云战略,宣布从当日起,该企业出厂的24座以上公路客车将全部加装云系统,这意味着今后乘坐该车的用户都能在大巴上“蹭”免费w...
阅读量:2606
2014-05-22
2014年5月14日,海格客车发布云战略,实现4个免费:云系统设备免费、用户上网流量免费、云系统设备安装免费、云系统设备维保服务免费。通过4个免费,免费的移动互联网将导入客车车厢。
阅读量:3316
2014-05-21
整体运营经济(TotalOperatingEconomy),可以说是斯堪尼亚一直与客户交流如何分析其运营成本构成的计算方式。对TOE,每个人都有着自己不同的理解和解释,或多或少,或广博或深入...
阅读量:2579
2014-05-21
欧洲议会前不久设定了一项当今全球最严格的汽车碳排放控制目标,该目标要求汽车制造商到2021年之前将汽车二氧化碳排放量削减27%。
阅读量:5063
2014-05-21
与往年相比,2014年北京国际道路运输展显得格外热闹,黄海客车必将是整个展场最具创新精神的企业之一,不仅有黄海"超级巴士"的惊艳亮相,"I-BUS"智能客车更是成为展场上稀罕的"风景"。
阅读量:2555
2014-05-21
2014年5月21日消息,近日,意大利客车车身制造商Sitcar表示,公司已经决定停止生产Beluga,并推出新车型。在过去15年里,Beluga客车销售状况良好,共销售800辆,仅英国就销售200辆。...
阅读量:3229
2014-05-21
2014年5月15日下午,当记者赶到国家会议中心时,已经进行到第二天的北京道路运输展显得有些冷清。与此形成鲜明对比的是大金龙展台的热闹,围绕着小龙威的观众依然很多,询价的、拍...
阅读量:3361
2014-05-21
2014道路运输车辆展上出现的客车车型,都可以称得上是当下客车行业内较为“时尚”的车型。这些经过生产厂家精心挑选而来的产品,或是有很大的市场潜力,再或就是市场需求量已经很高。...
阅读量:1768
2014-05-21
2014年,亚星客车制定了哪些目标?将采取哪些战略实现"亚星速度"?面对新能源客车、校车等细分市场,亚星客车又将采取哪些措施积极"迎战"呢?带着这些问题,完美作业网有免费视频记者采访了亚星...
阅读量:5684
2014-05-21
2014年5月14日~16日,北京国际道路运输车辆展以"绿色、安全、智能"为主题在京举办,并再次举行参展产品评选活动。在本次客车的顶级"选秀"中,大金龙凭借其产品性能及创新技术...
阅读量:4430
2014-05-20
2014年5月14日,海格客车在北京国家会议中心发布"云战略",基于移动互联网技术将智慧客车再次升级,带来客车行业发展的全新变革。传统汽车厂商开始意识到,客车行业已率先迈向云时代...
阅读量:3697
2014-05-20
桂林大宇刚推向市场的11米层半客车GL6122HCD亮相本次北京道路运输展。该车是大宇针对国内客运市场变化,助力客运、旅游企业脱离困境而推出的最新产品,较同类产品具有高安全...
阅读量:4813
2014-05-20
2014北京国际道路运输、城市公交车辆及零部件展览会于5月14-16日在北京国家会议中心盛大召开。黄海客车带来最新款的插电式混合动力城市客车DD6109PHEV1N。
阅读量:3700
2014-05-20
2014年5月14日-16日,由交通运输部主办,交通运输部科学研究院、中国公路学会客车分会、中国道路运输协会城市客运分会和北京市贸促会共同承办的“2014北京国际道路运输、城市公交车...
阅读量:4636
2014-05-20
随着客车产品批量的增加及人们对环保、健康意识的不断增强,涂装生产线工作环境差、劳动强度大的工序将逐步面临用工紧张、成本居高的双重困难境地,因此其作业方式被自动化技...
阅读量:4032
2014-05-20
热点新闻
- 520致敬平凡英雄:安凯客车用“硬核”安全守护公交驾驶员[05-21]
- 移动小窝载满日常烟火,依维柯聚星解锁家庭出游的满分惬意[05-20]
- 依维柯聚星EV批量交付出行平台,打通乡村出行快车道[05-20]
- 打造“移动的头等舱”:北汽福田欧辉定制客车正式交付北京北汽男篮[05-20]
- 采埃孚OnGuardMAX SE量产:本土化主导重塑商用车ADAS成本与效率[05-19]
- 硬核助阵:北京北汽男篮官方指定用车正式交付[05-19]
- 长安睿行EM60:15分钟极速快充,6.69万起助力城配物流[05-19]
- 宇通亮相米兰交通展:四大纯电车型登场,展现中国智造实力[05-19]
